Incl. IVA • B2B sin IVA
Mac OSX
Windows
Otros clientes también compraron
-
NUGEN DialogCheck
€481,95
-
NUGEN SigMod
€58,95
-
NUGEN Halo Downmix w 3D extension
€481,95
-
NUGEN Halo Downmix 3D extension
€119,95
-
NUGEN AMB Dolby E Module
€1.207,95
Descripción
Descripción
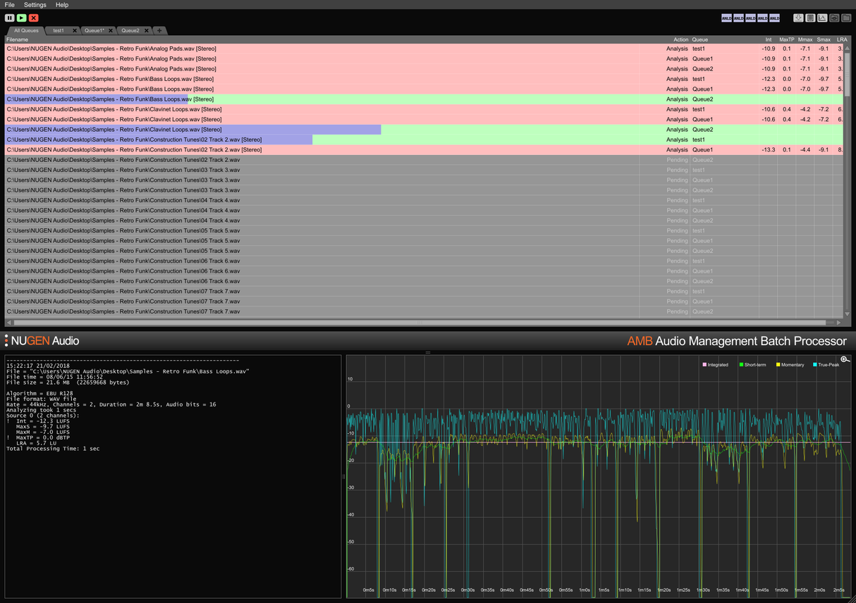
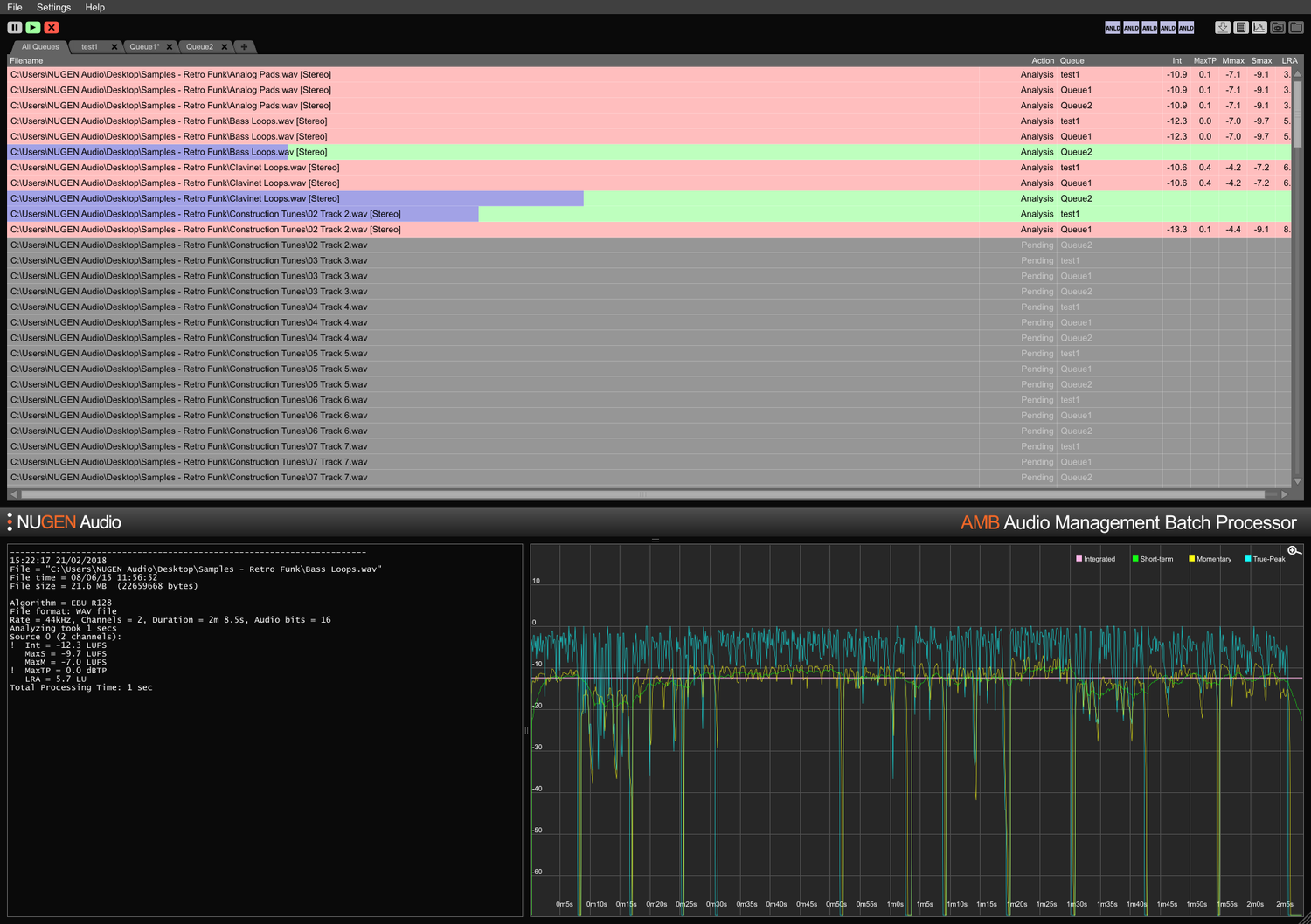
Procesador de lotes de gestión de audio
Para un archivo o miles
AMB es una aplicación modular para Windows y OSX que permite a las instalaciones de postproducción acelerar significativamente los flujos de trabajo para una variedad de tareas diferentes, incluyendo upmixing y gestión de loudness.
AMB proporciona un poder y control sin precedentes utilizando procesamiento de algoritmos en hilos y múltiples hilos de procesamiento que son direccionables para el manejo paralelo de archivos y colas.
Módulo central de loudness
Perfilado y corrección de loudness basado en archivos de manera rápida, cumpliendo con los estándares ITU-R BS. 1770 (CALM) y EBU R128. Carpetas vigiladas, indicadores de advertencia, junto con archivos de registro detallados y gráficos son gestionados desde una interfaz intuitiva y flexible. Cumple fácilmente con requisitos de entrega múltiples/ complejos a través de condiciones de auto-corrección detalladas, procesando archivos típicamente a hasta 100x en tiempo real.
Módulo central de upmix
Las tecnologías centrales del aclamado plugin Halo Upmix de NUGEN Audio se emplean para el procesamiento por lotes, proporcionando upmixing automático de alta calidad a 5.1 y 7.1 desde fuentes estéreo y multicanal, con compatibilidad exacta de downmix si es necesario.
Extensión DynApt
La tecnología galardonada de NUGEN Audio para adaptación dinámica conforme a loudness, DynApt permite la reducción de dinámicas en el audio mientras evita la introducción de problemas de claridad de diálogo comunes en contenido reutilizado. Esta extensión permite la focalización de LRA y la reutilización de contenido dinámico, identifica y respeta transiciones mientras preserva la claridad del diálogo, y agiliza la adaptación de películas para TV, TV para web y radio para podcast.
Extensiones ProRes y MXF
Con el módulo ProRes, el audio PCM se maneja de forma nativa dentro de cualquier contenedor ProRes o .mov, dejando el video y los metadatos intactos.
Con el módulo MXF, AMB maneja nativamente el audio PCM dentro de múltiples formatos MXF (audio PCM en patrones de operación OP-1a y OP-Atom), dejando otros datos intactos, ahorrando tiempo y evitando posibles errores de conversión de archivos.
Extensión Dolby E
Decodificación y codificación nativa de archivos Dolby E. El módulo Dolby E permite a AMB decodificar archivos Dolby E a audio PCM y/o codificar audio PCM a Dolby E, con soporte completo de metadatos de Dolby.
Extensión Enterprise
Automatización completa, scripting e informes en AMB y una integración sencilla con MAM. La extensión Enterprise maximiza la eficiencia para flujos de trabajo de red más grandes.
Las características incluyen notificaciones por correo electrónico para la finalización de colas y fallos de análisis, ejecución de scripts de post-procesamiento y soporte de línea de comandos multiplataforma (OSX/Windows).
Expansiones de Cola/Hilo
La configuración base de AMB accede a dos carpetas/colas vigiladas como estándar. Cada expansión de cola proporciona una carpeta vigilada adicional y/o cola de procesamiento, hasta un total de 16.
Como estándar, la configuración base de AMB también incluye dos hilos de procesamiento independientes que optimizan los flujos de trabajo al permitir que dos procesos simultáneos se ejecuten en paralelo. Para un mayor poder y eficiencia, se puede agregar una expansión de hilo AMB; cada instancia activará un hilo de procesamiento adicional hasta un total de 16.
Para grupos de trabajo
Ahorra tiempo y aumenta la precisión de la verificación y corrección de cumplimiento. Con AMB vigilando automáticamente las carpetas de salida, se pueden detectar y corregir errores, o se pueden dar indicadores de advertencia asegurando que los estándares de calidad y los criterios de cumplimiento se cumplan en todo momento.
Múltiples colas y carpetas permiten la re-versionado automatizado de activos originales para diferentes regiones y estándares de red. Usando la extensión opcional DynApt se automatiza la reutilización de activos de películas a TV a web, preservando la claridad del diálogo y permitiendo una focalización específica de LRA si es necesario.
Registros de texto condensados y extensos, y registros gráficos están disponibles, permitiendo un análisis post-mortem detallado y registros de prueba de cumplimiento.
Con la opción de expandir la capacidad con hasta 16 carpetas y colas vigiladas y 16 hilos de procesador, AMB es una solución a prueba de futuro para cualquier entorno de postproducción ocupado.
Para ingestión y transmisión
Automatiza la evaluación de activos de terceros entrantes con facilidad. La opción de informes de errores y/o corrección asegura que se cumplan los estándares de aceptación sin errores.
Completamente expandible con hasta 16 hilos de procesador y 16 carpetas capaces de mantener criterios de cumplimiento individuales, AMB puede escalarse para manejar entornos de alto rendimiento.
Con la capacidad de enviar automáticamente el mismo archivo a múltiples colas, AMB es perfecto para la reutilización en múltiples regiones y entornos de reproducción, incluyendo cine, TV y transmisiones por internet desde un solo activo original.
Las opciones de extensión Dolby E, MXF y ProRes permiten el manejo nativo del audio dentro del contenedor. Soporte completo de metadatos, incluyendo sobreescrituras, asegura una transición fluida de archivos a través de sistemas MAM más grandes.
Features
- Typically over 100x real-time
- Multiple file formats supported
- Scalable modular architecture
- Loudness and upmix options
- Automated log generation
System Requirements
macOS
Windows


